Netdata adalah sebuah aplikasi monitoring server yang dapat berjalan di server berbasis linux seperti Almalinux, Ubuntu, Debian. Netdata memliki fitur cukup lengkap untuk monitoring server dari web server, database server, email server, dan network. Dalam artikel ini, kami akan berbagi cara install Netdata Monitoring di layanan VPS KVM Rumahweb Indonesia.
Namun sebelum membahas cara install Netdata Monitoring di VPS, terlebih dahulu akan kami jelaskan apa itu Netdata agar Anda bisa lebih memahami artikel yang kami buat. Simak informasi berikut ini.
Apa itu Netdata?
Netdata adalah aplikasi Monitoring server berbasis open source yang berfungsi untuk memantau kinerja server secara real-time. Dengan Netdata, Anda bisa melihat penggunaan CPU, RAM, disk, bandwidth jaringan, hingga aktivitas aplikasi di VPS. Semua data ditampilkan dalam bentuk grafik interaktif melalui dashboard berbasis web, sehingga lebih mudah dipahami meski Anda bukan seorang sysadmin.
Bagi Anda yang menggunakan layanan VPS, Netdata sangat membantu untuk mengetahui apakah server bekerja normal atau sedang mengalami beban tinggi.
Dengan begitu, Anda bisa lebih cepat mengambil tindakan sebelum masalah memengaruhi website atau aplikasi yang berjalan. Netdata juga memliki penyimpanan history hingga 7 hari, sehingga mempermudah pengecekan pola insiden.
Fitur Netdata Monitoring
Beberapa fitur utama yang tersedia di Netdata antara lain:
- Real-time monitoring: Menampilkan data server secara langsung tanpa delay.
- Dashboard interaktif: Informasi disajikan dalam bentuk grafik dan chart yang mudah dibaca.
- Dukungan banyak sistem: Bisa digunakan untuk memantau Linux, macOS, Windows (terbatas), hingga container seperti Docker.
- Notifikasi: Bisa dikonfigurasi untuk memberikan peringatan ketika server mengalami lonjakan resource.
- Ringan: Netdata dirancang agar tidak membebani server meskipun berjalan terus-menerus di background.
Kelebihan dan Kekurangan Netdata Monitoring
Berikut adalah beberapa kelebihan dan kekurangan darai aplikasi Netdata.
Kelebihan
- Gratis: Karena berbasis open-source, maka Anda bisa menggunakannya secara gratis tanpa biaya tambahan.
- Mudah digunakan: Dashboard berbasis web membuat monitoring server lebih simpel.
- Detail & lengkap: Informasi server ditampilkan dengan sangat detail, bahkan hingga proses yang sedang berjalan.
- Ringan: Tidak membuat VPS lambat meski dijalankan secara terus-menerus.
Kekurangan
- Fitur lanjutan terbatas: Untuk integrasi dengan sistem monitoring enterprise, pengguna mungkin butuh tool tambahan.
- Data historis terbatas: Netdata lebih fokus pada monitoring real-time, sehingga pencatatan data jangka panjang relatif terbatas, hanya tersedia sekitar 7 hari.
Install Netdata DI Linux
Pada panduan ini, kami akan berbagi tutorial cara install Netdata Monitoring di VPS KVM dengan OS Linux. Berikut langkah-langkahnya:
- Untuk install netdata monitoring, anda hanya perlu menjalankan satu perintah berikut:
wget -O /tmp/netdata-kickstart.sh https://get.netdata.cloud/kickstart.sh && sh /tmp/netdata-kickstart.sh
- Bila ada form Y/n seperti dibawah silahkan dijawab Y.

- BIla ada form Y/n seperti dibawah ini dijawab Y.

- Jika ada form Y/n seperti dibawah ini dijawab Y.

- Bila ada form Y/n seperti dibawah ini dijawab Y.

- BIla sudah sampai tahap seperti gambar di bawah ini, maka instalasi netdata sudah selesai.

Konfigurasi Netdata
Setelah instalasi selesai, selanjutnya kita perlu melakukan konfigurasi atau setting Netdata. Berikut langkah-langkahnya:
- Jalankan perintah berikut:
# cd /etc/netdata 2>/dev/null || cd /opt/netdata/etc/netdata
# nano netdata.conf- Lalu, tambakan script berikut pada baris perintahnya.
[web]
#allow connections from = 0.0.0.0/0
- Jika Anda menggunakan koneksi dengan IP static, maka kami sarankan untuk mengubah nilai berikut:
#allow connections from = 0.0.0.0diganti dengan
allow connections from = IP_koneksi_anda- Kemudian, lakukan restart netstat dengan perintah berikut:
service netdata restartCara Menggunakna Netdata Monitoring
Setelah konfigurasi selesai, silakan akses melalui browser dan ketikkan alamat http://ipvpsanda:19999 dan klik “Skip and use the dashboard anonymously”.

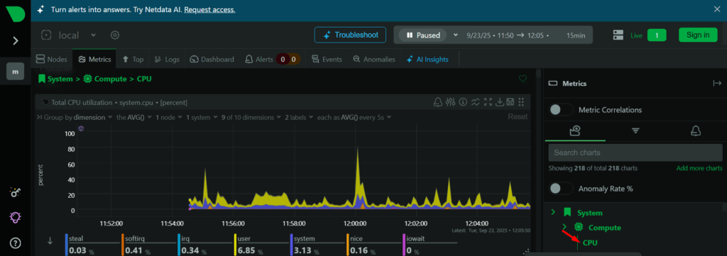
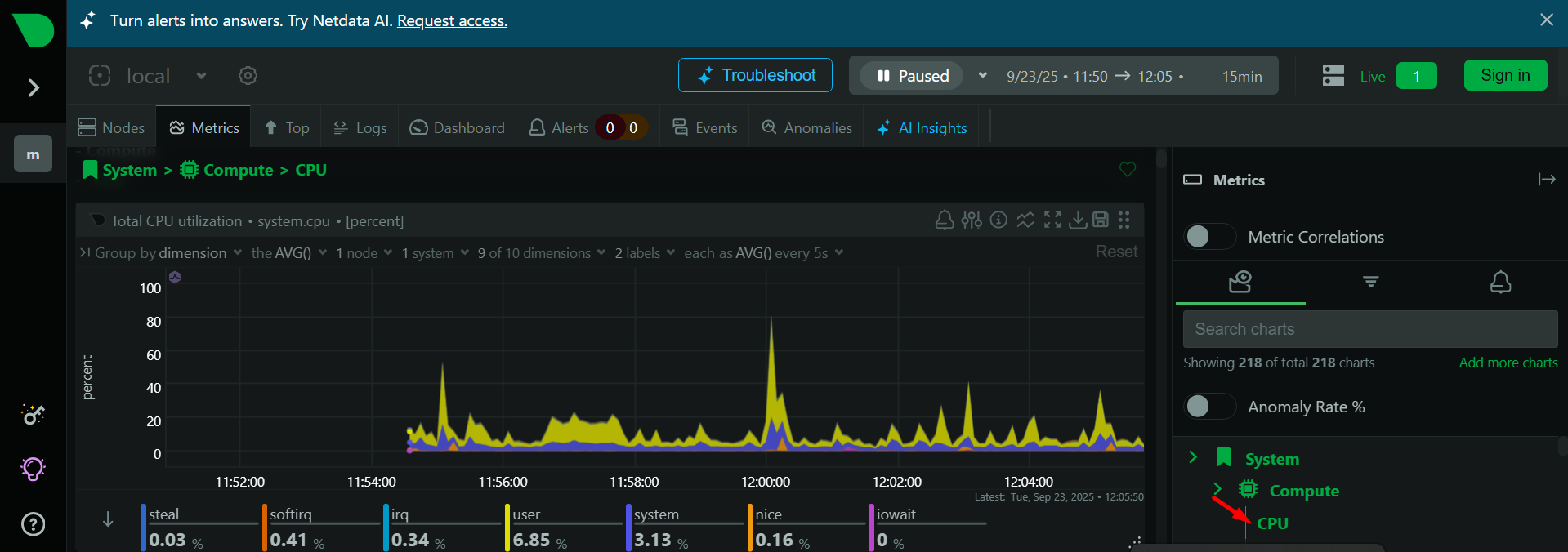
Setelah masuk ke dahboard netdata, Anda bisa pilih “Metrix” pada kiri atas, dan disebelah kanan ada pilihan banyak “metrix collection”.

Misalnya, Jika Anda ingin melakukan pengecekan resource CPU maka Anda bisa lihat di menu “Computer – CPU”.

Penutup
Netdata Monitoring adalah solusi praktis untuk memantau performa VPS secara real-time. Dengan tampilan dashboard yang sederhana dan kaya informasi, Anda bisa lebih mudah memastikan server tetap sehat dan stabil. Meski ada beberapa keterbatasan, Netdata tetap menjadi pilihan populer karena gratis, ringan, dan efektif digunakan di berbagai jenis server.
Jika Anda menggunakan layanan VPS Rumahweb, Netdata bisa menjadi pendamping terbaik untuk menjaga performa server tetap optimal. Dengan monitoring yang tepat, website atau aplikasi yang Anda jalankan pun bisa lebih stabil dan responsif.


